普拉克:有机垃圾厌氧处理技术的领跑者
日期:2023-07-07
栏目:通知公告
普拉克环保系统(北京)有限公司(以下简称:普拉克)源自瑞典,成立于1956年,业务领域涉及城市有机垃圾处理、市政污水处理、工业废水处理、污泥处理及绿色能源综合利用等,已在70多个国家完成5000多个合同。普拉克自1993年进入中国市场,目前在中国已签订170多个合同,涵盖交钥匙工程、设计+设备供货、工艺包提供等服务模式,在有机废弃物处理规模超过22000 t/d,市政污泥处理规模达到9000 t/d,单体及总处理规模均位居行业前茅。
普拉克厌氧工艺不仅适用于餐厨、厨余、市政污泥、粪便等城市有机垃圾,对农业废弃物、工业废水也有很好的处理效果,国内外拥有诸多成功案例。普拉克还可提供全流程有机垃圾处理解决方案,从预处理、厌氧至沼液处理,根据物料特点推荐最适合、定制化的解决方案。
普拉克秉承“天道酬勤、商道酬信、人道酬善、业道酬精”的企业文化,在餐厨、厨余垃圾处理领域积累了丰富的工程经验和良好的技术口碑,先后签约并执行了重庆、长沙、厦门、佛山、石家庄等地的31个餐厨垃圾处理项目。 垃圾分类政策实施后,普拉克又先后获得雄安、上海宝山、上海嘉定、无锡惠联、南京溧水、天津东丽、重庆洛碛等十余项厨余垃圾项目,目前餐厨、厨余总处理规模超过22000吨/天。
餐厨、厨余垃圾处理主工艺流程为垃圾先经过预处理制成浆液,送至厌氧处理单元。浆液在一定温度(高温55℃,中温35℃)条件下在厌氧反应器内完成消化分解,有机质在厌氧罐中被分解并生成沼气,沼气可进一步提纯净化,用来发电或车用燃料。厌氧消化后产生的沼液送至后续水处理单元,处理后达标排放。产生的沼渣经干化或堆肥后进行资源化利用。过程中分离出的砂石、玻璃和陶瓷等重物质以及纤维、织物和塑料等杂质被焚烧或填埋。

餐厨/厨余垃圾处理工艺流程图

长沙餐厨垃圾处理项目

上海宝山再生能源利用中心湿垃圾厌氧处理项目

苏州工业园区餐厨厨余垃圾处理项目
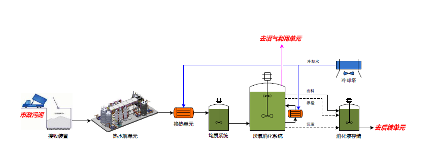
在污泥厌氧处理领域,普拉克2012年承接的马来西亚吉隆坡潘泰32万吨/天污水处理厂污泥消化项目,是“一带一路”上污泥处理的代表项目。这之后先后承接北京高碑店、小红门、清河、槐房、高安屯、西安、乌兰巴托等多个污泥处置项目。目前污泥总处理规模超过9000 t/d,成为国内污泥厌氧处理领域的领跑者。

市政污泥处理工艺流程图

北京高安屯污泥处理项目
近日,受普拉克委托,中城环认证中心对普拉克开展垃圾处理技术服务认证,对厨余垃圾处理技术服务、城市污泥处理技术服务两项内容开展现场审核。经审核,普拉克获得垃圾处理(厨余垃圾,市政污泥)技术服务最高等级(一级)认证,该认证结果已得到了中国城市环境卫生协会的认定。